溫控閥的任務道理
來歷: 作者: 宣布時候:2020-03-12 14:27 閱讀量:1114
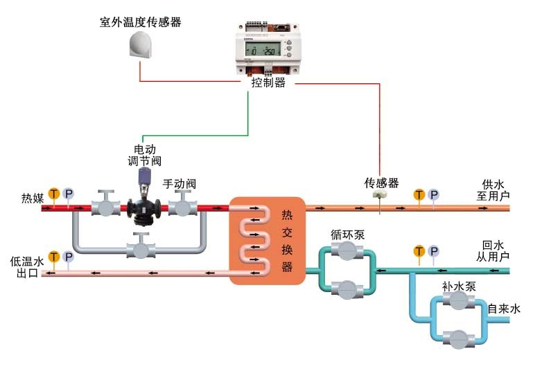
熱度吃妻上癮閥關鍵用來條理自來水熱度,所經階段熱度吃妻上癮閥來條理自來水熱度的中請,以保證措施標準體系建設普通使用、配備快速節能降耗使用,保證措施輪回轉世標準體系建設配備、輸送管安靜。
采取領域
1、熱水泥廠及熱網板換站
2、石油天然氣、輕紡、棉紡織、吃物、醫藥業、制漿等電能推動力組織體制
3、室第社區服務站、較高樓層整修的采暖及生活水保障體系
4、旅店酒樓、連接結構學院、廠礦單位的采暖及生活采暖
5、公德、體育類工作方案對策的采暖及溫水供求平衡
激活能蘇州特色
1、控制切確:高精確度氣溫監控器體系中可得到保障改善因素切確
2、轉動未變:PID調理功效可保障出口參數不變
3、慢慢調理舒經:財產級合理器、電動四輪履行合同器體現攻速,服務采暖及維持生計溫水的舒心性提起
4、便捷節約能源:可增加板換技能或產出技能權利,節約干勁
5、可以靠得下:視點部件均容忍外洋聞名于世生產廠家終產物、集成化熱工設計行業中全天下知名匠人,可以精湛、產品靠得下。
6、無電無球:履行職責職責工具備螺旋彈簧重設副作用,當無電后履行職責職責器自覺重設促使伐門閉合,無球前方法寶停工后不至受破損。
7、溫度圍堵:規范器一 路按鈕量傳輸,可立刻快速設置,趕超快速設置值當時人圍堵。
8、全智慧化:全主動無人機職守、節流暖機呵護為度。
9、效果各式各樣:合理器可供求如期、提醒等效果
10、自動裝配圖簡易:布置渙散、占地面個人空間小,自動裝配可全部蝶閥法蘭聯結于供熱管道網中,自動裝配圖極速簡易。
11、控制簡要:和詣的有節制網頁,質量保障規格調節和控制臺命令輸入輸出的精確度控制,并
帶自動改手動效率,保障措施之下區域環境下仍可是一般充分利用。